}
}
}
}
}
}
}
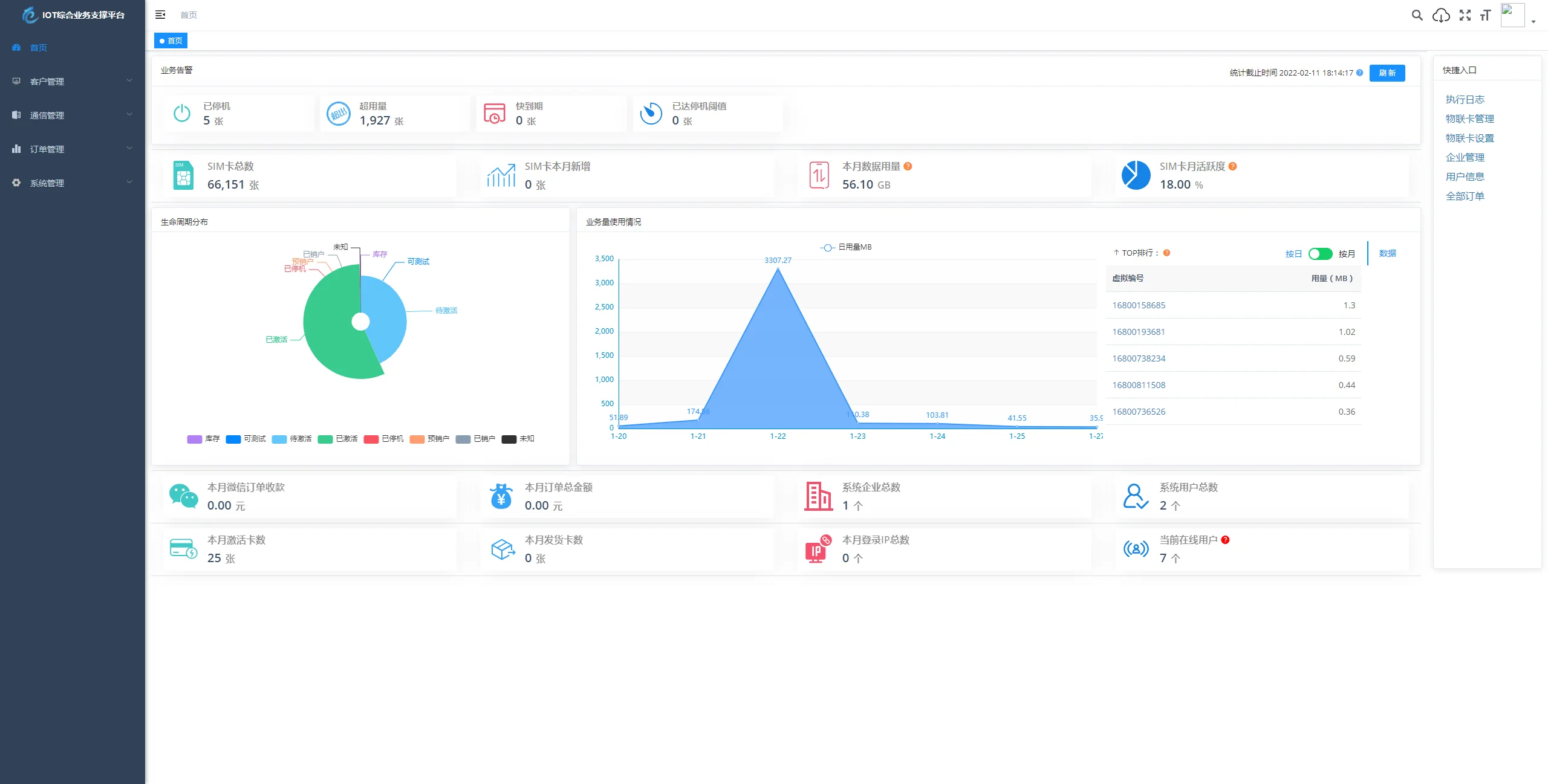
该解决方案是一个基于 SpringBoot、Vue、Mybatis、RabbitMq、Mysql 和 Redis 等技术开发的轻量级物联网综合业务支撑平台。它支持物联网卡、物联网模组以及卡+模组融合管理,提供状态监测、资费管理、客户管理、进销存管理、合同管理、订单处理、续费、充值、诊断、账单查看等功能。平台具备强大的兼容性,可接入中国移动、中国电信、中国联通以及第三方物联网卡进行统一管理。我们致力于逐步完善平台功能,以助您快速接入物联网,实现万物互联的简化。
此外,还提供开箱即用的物联卡云端SaaS部署和本地私有部署解决方案,为您的物联卡提供数据采集的服务器端PaaS平台支撑。使用场景包括但不限于业务告警、生命周期分布、业务使用量情况的管理,以及微信端的企业管理和用户自查询功能等。此外,平台还具备一些特色功能,如业务分离、独立操作,系统功能与业务执行的分离优化用户体验;上游通道灵活配置,支持二次开发、拓展等。项目结构和前端结构清晰明了,便于后期维护和开发。演示地址和账号/密码已提供。更多功能和详细信息请访问演示地址了解。
声明:本站所有文章,如无特殊说明或标注,均为本站原创发布。任何个人或组织,在未征得本站同意时,禁止复制、盗用、采集、发布本站内容到任何网站、书籍等各类媒体平台。如若本站内容侵犯了原著者的合法权益,可联系我们进行处理。
